数字化转型网灯塔智造专题活动将涵盖灯塔工厂、黑灯工厂、未来工厂、智能工厂等,从设计规划到落地实践的全流程。并融合人工智能、数字化转型、智能制造、机器人与自动化等技术与理念,帮助中国制造业企业打通客户订单到生产的全流程,实现世界一流灯塔标杆。数字化转型网www.szhzxw.cn

寿仙谷药号始建于清宣统元年(1909年),1997年成立浙江寿仙谷医药股份有限公司。公司秉承“重德觅上药、诚善济世人”的祖训,恪守“为民众健康美丽长寿服务”的企业宗旨,长期不懈坚持铁皮石斛、灵芝、西红花等珍稀名贵中药材的优良品种选育、生态有机栽培、中药炮制技艺和新产品的研发。2014年11月,“武义寿仙谷中药炮制技艺”被列入“国家级非物质文化遗产代表性项目名录”。
公司的灵芝、铁皮石斛基地同时通过了中国有机产品、欧盟有机产品、美国和日本有机产品和中药材GAP认证,产品生产通过了GMP认证。寿仙谷灵芝生产基地通过国家认监委“国家道地药材认证”,是目前首个也是唯一一家通过该认证的企业。
寿仙谷通过企业“数字化工厂建设”项目,在战略规划、管理运营、模式创新、信息网络平台建设、一站式服务、人才培养等方面全面布局,通过利用新一代信息技术与制造业的融合,建立生产、制造、仓储、物流、销售、服务为一体的全链条、高效协同的全生命周期的服务型制造模式,实现企业生产的数字化,集成化、平台化。
构建了“客户端-线上平台-线下实体”的创新产业链,发挥寿仙谷企业大脑核心作用,打造智慧决策和数据协同新模式,推动“精准育种-数字化种植-下单-调度-生产-交付-评价-优化”全流程闭环管理,实现关键数据智能化分析、智能工厂精益生产以及客户端智慧化服务。

第一章 成果和效益
1.1.主要创新成果
公司先后承担了“灵芝新品种栽培及精深加工产业化研究”、“精加工灵芝优良品种选育及栽培技术研究”、“灵芝孢子破壁新工艺研究和开发”、“铁皮石斛药材及相关产品质量标准研究”等七十多项国家级、省、市级重大科技项目。十多项成果填补国内空白,获国家授权专利55项,其中发明专利32项。获国家、省、市科技奖29项。
成功选育拥有自主知识产权的灵芝、铁皮石斛、西红花等名贵中药材优良新品种9个,获得植物新品种权1件。先后主持和参与制定国际、国家、地方、行业、团体标准合计达91项,覆盖灵芝、铁皮石斛产品全产业链。其中:国际标准5项、国家标准20项、行业标准4项、地方标准9项、团体标准51项。
1.2.主要创新成果的经济效益
公司依托于技术创新成果强有力的支撑和引领,在产品毛利率和盈利能力方面不断提升,在产品和客户结构方面不断优化,正向“有机国药第一品牌”的战略目标稳健迈进。
从公司经济效益看,技术成果的不断创新支撑了公司经济效益的持续平稳增长。公司近三年(2020-2022)的主营业收入分别为4.96亿元、7.67亿元、8.29亿元,新产品销售收入占比产品销售收入分别为57.50%、60.46%、63.8%。
通过技术创新能力带动公司利润显著提升。通过自主创新、合作创新取得的丰硕成果,为公司持续发展带来了巨大动力。

1.3.主要创新成果的社会效益
1.3.1.助推“一带一路”国际化进程,为我国争夺标准话语权做出显著贡献:公司主导制定的灵芝、铁皮石斛两项国际标准,目前已在美国、澳大利亚、加拿大、德国、意大利、日本、韩国、南非、泰国等31国家和地区应用,得到主要贸易国的标准转化和互认,为中医药产业走向世界奠定了坚实基础。
1.3.2.引领行业技术进步,推动中医药产业高质量发展:新中国成立70年来,我国中药产业已基本形成以科技创新为动力、中药农业为基础、中药工业为主体、中药装备工业为支撑、中药商业为枢纽新型产业体系,发展模式从粗放型向质量效益型转变,产业技术标准化和按范化水平明显提高,中药工业产值不断攀升,逐渐成为国民经济与社会发展中具有独特优势和广阔市场前景的战略性产业
1.3.3.促进产业扶贫,有力带动农民增收的同时实现乡村振兴:寿仙谷通过全产业链标准化发展模式,将列入濒危野生动植物种国际贸易公约的铁皮石斛和灵芝等名贵中药材实现规模化、产业化发展,带动浙江形成了“产学研用”一体化发展模式。
1.3.4.助力产业链上下游提质增效:公司以“5G+”、“互联网+”等新一代信息技术发展为契机,打造中药全产业链,上至药材种植、药材交易,下至生产开发、终端销售,寿仙谷已基本贯穿中药产业链的上、中、下游产业,业务已渗透到中药产业链的各个关键环节。通过自主研发,为技术创新、管理创新注入不竭动力,以全产业链质量保证、全生命周期客户体验、全过程传承创新为主要内容,开拓出了一条中医药产业可持续发展之路。
1.4.企业组织形态变革目标
1.4.1.积极参与重点项目研发:承担国家重点研发计划项目1项、省重点研发计划项目1项、浙江“十四五”农业新品种选育重大专项灵芝和铁皮石斛课题1项、省级现农业园区项目1项以上、省技术改造重点项目1项或市县级2项以上。
1.4.2.建立国际一流分子育种实验室:以当前科研单位的分子育种实验室为基础,结合公司发展需求做出长远规划,大力购买目前最先进的仪器设备,利用工业互联网、人工智能、大数据、5G等技术和智能控制设备,提高分子育种自动化和智能化水平,造测、控、管、监一体化的现代化分子育种实验室,推进育种技术高内涵”展升级。
1.4.3.建立应用型、成果转化型高技术研发平台:从布局上打通中药工艺研究室、制剂研究室、感官评价研究室、质量分析研究室、药理药效研究室、安全评价研究室、中试放大实验室以及实验管理办公室、公用设施空间等,从功能上配备满足中药复方制剂、中药零食中药化妆品、经典名方、中药配方颗粒和特医食品开发需要的软件系统和码件设施,实现从工艺研究、药理药效评价、非临床安全性评价、备案/注册申报、工业化大生产技术服务、营销学术服务的无缝对接,为新产品培育提供强有力保障。借助智能化技术,实现研发全过程透明化管理。建立以客户体验为中心的多维营销学术服务平台,展示灵芝孢子粉系列产品功效成分药理药效、安全评价、产品特性等,使客户直观了解到灵芝孢子粉的高品质。
1.4.4.建立高水平示范型智能制造实验室:积极充分调研和收集目前生产制造过程中存在的“卡脖子”问题,以问题和需求为导向,确定生产过程研究对象,购置或研发具有一定先进性和成熟性的制造、检测设备群,搭建成为小试至中试规模的“解决方案孵化器”,开展智能制造关键技术的研究与应用,为“卡脖子”问题提供具备产业化应用前景的、集成的解决方案,支撑公司智能制造发展。

第二章 解决方案
2.1.项目建设总体框架
“数字化工厂(未来工厂)”建设是提升制造业企业数字化水平的重要路径,打造数字化工厂的过程,也是驱动业务流程再造和要素资源重组,以及组织形态重构的过程,在提升企业数字化、智能化的同时,助力企业提质增效率。

以数据驱信息化系统将连接更多生态伙伴,形成更多产品和服务的创新,形成以产品质量与生产成本可预测、可变现作为新的核心竞争力,为商业模式创新提供孵化土壤,创造新的价值源泉,商业模式创新:生态一体化,重塑价值链。实现智慧赋能,提升寿仙谷的生产与运营模式。
2.2.新一代信息技术应用
2.2.1.云和大数据架构
寿仙谷通过系统集中部署移动云,集中管理业务终端,实现数据不落地,高度安全提高资源利用率。具备了高韧性系统构建,大规模海量处理能力,快速应用开发及上线能力。

2.2.2.大数据分析
以大屏展示中心为主要的数据展现形式,实现工厂的数据完全共享和集成,所有数据汇聚到运营指挥中心。在制造过程中的各类数据经过采集、加工及分析,形成可用的知识、模型,用于对制造环节进行评价、监控、预测、控制以及决策优化,提供总体态势呈现、数字化运营分析,业务的关键KPI量化呈现。基于智慧决策和数据协同,实现关键数据智能化分析、智能工厂精益生产以及客户端智慧化服务。
2.2.3.工厂物流仿真
物流中心的建设通过建模、仿真、动画制作,对车间布局、生产物流设计、产能等方面进行定量的验证并根据仿真结果找到最佳解决方案,从而能够在方案实施前对方案实施后的效果进行验证。提高货物的周转率使资源不被浪费,又提高了企业的服务水准。

2.2.4.AI相机算法识别
通过AI相机算法识别技术,实时监控生产区域的安全生产行为,避免在制造各环节中因人的行为造成的隐患或威胁,以保证人身安全、生产安全。

2.2.5.物联网应用
通过物联网技术实现科学监测、科学种植,促进现代农业发展方式的转变。寿仙谷加大基地机械化、信息化、智能化建设规模,实现中药材基地智能化管理记录全覆盖,建立现代农业大数据平台。



2.3.主要场景建设内容
基于数字化工厂,结合新一代信息技术和解决方案赋能,我们打造了一个“精益、智能、柔性、物联、绿色”的寿仙谷智能工厂。实现研发、生产、供应、销售、服务的全链协同,对内以效率为中心,赋能管理创新,对外以客户为中心,驱动业务增长。具体建设情况如下:
2.3.1.数字化设计
2.3.1.1.端到端产品研发
利用基因信息预测表型。以基因来挑选表型,解放小范围内育种的局限性,提高育成新品种的概率,过程中用到海量的基因和表型信息做基础。涉及到大的技术突破二项:第一是基因与表型高质量数据的获取;第二就是利用基因和表型数据开发育种模型。

2.3.1.2.工厂规划设计
通过三维建模实现基于模型的工厂规划、设计和交付,提高设计效率和质量,降低成本。以3D建模为公司提供三维可视化管理的支撑,即通过系统实现对工厂装置区管线、地上地下线缆敷设,设备进行三维可视化及智能P&ID展示,对管道、设备敷设的实际运行状况、文档管理以及岗位培训进行仿真,实现对工程立项、设计、建设、生产运行及停用进行全生命周期管理。

2.3.2.智能化生产
2.3.2.1.计划调度
公司生产计划人员根据客户的需求日期和产品的运输时间确定生产需求日,应用ERP进行MRP运算,运算考虑了所需原材料的库存、在制情况、生产和采购提前期、生产和采购批量、安全库存,得到各个车间的生产订单、原料采购需求单。再通过ERP、MES的高度集成,计划自动抛转给MES系统,车间调度人员在MES系统中看到ERP确认后抛转过来的车间订单,进行任务调度,实现灵活调配,精准生产,大大提升生产效率与准确性。

2.3.2.2.仓储配送
通过智能仓储系统对成品,原辅料,包材的存储,发放,调拨,日常使用等操作的智能化管控,实现物料、产品的全生命周期信息追溯管理。整个智慧物流体系依托自动化存储设备,智能搬运系统,信息追踪检测体系,智慧物流软件管控系统等工具,通过工业大数据平台和算法体系,实现仓储无人化,信息可视化,效率最大化,库存最优化等多个目标,在应对突发状况时可以做出更好的决策方案及战略性的部署。


2.3.2.3.质量管控
通过即时测量原料和过程中物料和过程本身的关键质量和性能属性来实现设计、分析和控制生产,确保最终产品的质量。运用生物、化学或物理的方法,获取被测对象的量化信息,检测和控制生产过程中的关键质量品质和技术参数,使生产过程稳定可控,以达到提高产品技术含量目的。


2.3.2.4.设备运维
通过设备全生命周期管理,支持多系统集成与数据采集。涵盖了从设备采购、验收、转资、使用、备件、维护、维修、到报废的一整套完整的设备全生命周期的管理,内置工作流引擎,满足各类审批业务,集成报表系统,可输出各类统计报表。实现:

2.3.3.绿色化制造
2.3.3.1.能源管控
能源管理系统将车间各独立的能源数据集成到能源管理系统中进行统一管理监控,解决了因车间分散、设备独立等生产问题,通过在中控室监控全厂的能源运行状况,在操作终端上实现对能源监控与管理。

2.3.3.2.资源循环利用
建设1500m3/d(高浓度:300m3/d、低浓度:1200m3/d)废水处理站一座,配套废水站废气处理系统一套,去除效果。①高浓调节池(300m3/d):混凝反应沉淀(300m3/d)去除率25%,预酸化+IC(300m3/d)去除率80%,②低浓调节池(1200m3/d):A/O池+二沉池(1500m3/d)去除率92%,终沉池(1500m3/d)去除率40%。



2.3.3.3.环境监测
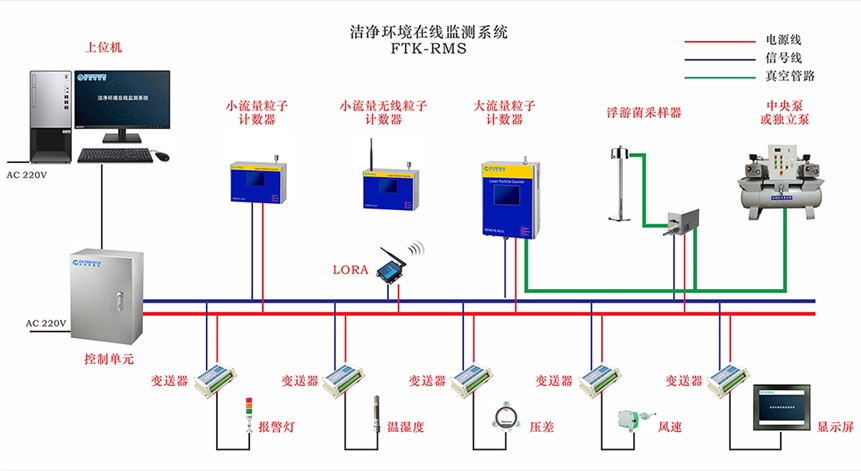
环境监测系统对洁净房间内的温度、湿度、压差、尘埃粒子、微生物、照度、换气次数进行在线连续的监测和记录,满足GMP对环境参数记录的相关要求。对洁净车间生产使用的组合式空调机组进行高精度恒温恒湿控制,确保温湿度指标符合生产工艺环境的要求,通过上位机能够实现正常模式、消毒模式等多种模式一键启动。

2.3.3.4.新能源利用
寿仙谷屋顶分布式光伏项目,采用先进的P型电池的PERC技术,项目利用屋顶面积共计约6000平方米,装机容量992.2kWp。共投运550Wp光伏组件1804片,首年发电量100万度。具备优势:1)高光电转化效率,可降低系统的BOS成本;2)低衰减,可保证项目发电量;3)机械性能并不差,隐裂不会明显增加;4)高发电量,可提高项目的收益;5)寿命长,可提供稳定的长期收益。

2.3.3.5.低碳工厂
公司推进工业领域碳达峰,加快绿色低碳发展,深化绿色低碳试点示范,在生产经营、项目建设等方面充分发挥以点带面示范作用,引领本地区工业绿色低碳转型。公司获评2022年度《浙江省级绿色低碳工厂》。

2.3.4.精益化管理
2.3.4.1.集成优化
根据寿仙谷的行业特点,业务系统将涵盖生产计划、生产调度、生产执行、物流执行、质量管控、设备管理、人员管理等业务系统,并与相关的信息化系统进行业务数据交互,从而为业务协同提供信息化支撑。通过设备联网,监控设备运行,采集设备运行数据和工艺参数,实现生产过程的人、机、料、法、测、环的协同控制。
2.3.4.2.安全管理
信息安全是企业实现相关信息系统及其数据不被破坏、更改、泄露,确保系统连续可靠地运行。包括软件安全、设备信息安全、网络信息安全、数据安全和信息安全防护。基于多层级的工业互联网安全防护体系,建立信息安全管理体系,保障关键业务数据的安全。
为实现对整网的设备及系统的安全管理,为寿仙谷规划安全运维管理区,统一MEC节点进行安全管理。在管理区部署安全配置核查系统、安全态势感知等安全管理系统。

第三章 实施和执行可行性和可持续性
公司建立了首席信息官制度,由徐靖担任首席信息官,统筹公司信息化建设,建立了信息化管理体系。通过全面的转型升级规划,并进行全面的工厂级数字化改造,通过对工厂内部设备物联、工艺监控、品质、生产过程、业务流程、集控中心等的数据实时监控的实现,在工厂层级实现全面数据共享并在过程中以平台形式呈现,构建”工业大数据”平台。
公司制定了三步走战略,第一步以精益制造为核心,信息化实施为辅助,借鉴精益六西格玛的理论思想,重点进行精益改善挖掘潜力执行,打造精益工厂。第二步通过信息化建设,自动化改造实现工厂生产可视化,信息管理系统化,推动以生产、安全、设备、质量、能源等环节为重点的生产控制与经营管理无缝衔接和综合集成。第三步实现数据驱动。制造过程中的各类数据经过采集、加工及分析,形成可用的知识、模型,用于对制造环节进行评价、监控、预测、控制以及决策优化,打造数字化工厂。
第四章 可复制性与推广性
4.1.拟探索的行业发展新模式
4.1.1.AI+自动光学远程复判实现数字化育种模式创新
基于计算机视觉的灵芝粉孢子显微图像智能识别系统,基于机器视觉、深度学习等人工智能算法的表型数据解析理论与方法,实现灵芝全生育期子实体实时动态精确的数字化定量描述,创建灵芝全生育期多模态表型大数据整合研究框架,分解复杂农艺性状,挖掘和定义新表型特征。
基于大规模灵芝单核体种质资源的泛基因组信息,研究基于基因组对齐等策略的变异挖掘新理论和新方法,通过表型和基因型大数据关联分析,挖掘灵芝生长发育和形态建成的关键基因,阐明重要工艺和经济性状形成的遗传基础,培育灵芝新品种。

4.1.2.产品全生命周期追踪追溯创新
整合药品食品的种植、采购、生产、流通销售等环节信息,完成全链条数据追溯。通过扫描由系统生成的产品二维码,得知产品的生产、检验、流通情况。溯源数据回流后,通过数据分析衍生二次应用:①内部决策:通守全营数据的分析形成并迭代出更优的决策模型。分析商品流向,监测防窜货动态,归集不同地域用户的消费需求;②营销分析:通过后台数据分析出各个市场上的经营情况,根据各类经营指标,及时向一线进行有效信息反馈,指导一线营销人员进行有效、科学的服务客户。对新用户的引流路径,通过注册生成会员画像,提供健康管家定制化服务、主动推送营销文案;对老用户的回购服务,掌握住客户动态,给客户提供更优的增值性服务,更好地赋能销售人员,提供标准化的营销方案。

4.1.3.精深加工工艺创新
我们对灵芝孢子粉破壁去壁工艺进行创新,通过破壁、萃取、提取、去壁、浓缩等工艺去除几丁质壁壳、充分保留有效成分,使多糖、三酷等成分含量显著提高,同时也解决了易氧化、重金属超标等问题,显著提高了产品的安全性、有效性、可控性。

4.1.4.中医药全产业链标准创新
公司建立了灵芝、铁皮石斛、西红花等名贵中药材全产业链体系,涵盖了:中医中药基础科学研究→种质资源收集、保存、评价→优良品种选育→仿野生有机裁培→现代中药炮制与有效成分提取工艺研究→精深加工产品开发→中药临床应用研究。同时构建了相配套的中药全产业链质量保障体系和全程质量可追溯制度,以及中药全产业链标准化体系。

第五章 反馈与学习
企业的数字化改造是提高效率、优化业务流程、提升服务质量的重要步骤,但同时也面临着许多挑战和困难。总结以下数字化改造的经验教训和改进建议:
制定数字化战略:企业需要明确自己的数字化战略,包括数字化目标、实施步骤、时间表等。这将有助于企业在数字化转型过程中保持清晰的方向和目标,避免盲目跟风。
以业务需求为导向:企业数字化改造的目的是为了提高业务效率和优化用户体验,因此要以业务需求为导向,明确数字化改造的重点领域和环节。这样可以更好地满足业务需求,提高数字化转型的实用性。
建立数字化团队:企业数字化改造需要有一支专业的数字化团队,负责制定数字化战略、实施数字化项目、优化数字化流程等。数字化团队应该具备跨学科的知识和技能,包括技术、业务和管理等方面。
注重数据安全:数字化改造过程中,数据安全是至关重要的。企业需要建立完善的数据安全管理制度,加强数据加密、备份和恢复等方面的工作,确保数据的安全性和可靠性。
持续改进:数字化改造不是一次性的工作,而是一个持续改进的过程。企业需要不断关注数字化技术的发展和应用,及时调整数字化战略和项目实施方案,以适应不断变化的市场需求和业务环境。
强化培训和教育:数字化改造需要企业员工具备相应的数字化技能和知识。企业需要加强员工培训和教育,提高员工的数字化素养和技能水平,以更好地适应数字化转型的需求。
总之,企业数字化改造需要制定科学的战略和计划,组建专业的团队,注重数据安全和用户体验,持续改进和强化培训教育等方面的工作。只有这样,才能更好地实现数字化转型,提高企业的竞争力和可持续发展能力。字化转型网www.szhzxw.cn

数字化转型网灯塔智造专题
数字化转型网灯塔智造专题活动将涵盖灯塔工厂、黑灯工厂、未来工厂、智能工厂等,从设计规划到落地实践的全流程。并融合人工智能、数字化转型、智能制造、机器人与自动化等技术与理念,帮助中国制造业企业打通客户订单到生产的全流程,实现世界一流灯塔标杆。数字化转型网灯塔智造专题活动包含以下内容:
1、灯塔智造外脑支持:通过平台外脑的力量,让决策者拥有更多的聘请超过100位的智能制造专家、超过1000家的智能制造软硬件技术公司、超过10000份学习资料,为企业提供强大的智造外脑支持,助力企业打造智能工厂、灯塔工厂。
2、灯塔智造研习社:与制造业顶尖精英一起学习!数字化转型网建立了一个专门讨论智能制造、灯塔工厂等相关技术的研究学习社区,与各位同学一起成长!数字化转型网www.szhzxw.cn
3、灯塔智造论坛:智能浪潮!引领未来!数字化转型网打造的智造论坛,旨在通过高端对话推动行业树立正确理念,减少行业噪音,正本清源,助力行业发展!
4、灯塔工厂参观研学:目前灯塔工厂全球已有153家,目前中国已有62家,数字化转型网计划组织灯塔研习社的同学们先后参观国内的施耐德、海尔、博世、美的、三一重工、宁德时代、联合利华、宝洁、青岛啤酒等等,以及赴国外参观全球的灯塔工厂。数字化转型网www.szhzxw.cn
5、灯塔标杆案例研学:除了灯塔工厂外,数字化转型网仍然关注驱动整个制造业数字化转型、制造业智能制造、数字创新技术,我们将以不积跬步无以至千里的精神,关注每一个在细微处取得伟大成绩的“灯塔标杆”案例,组织灯塔研习社社员学习行业标杆!
点击图片加入灯塔智造研习社:

本文由数字化转型网(www.szhzxw.cn)转载而成,来源:中企报数字经济;案例编写组成员:徐靖、祝彪、祝新平、王晓彤;编辑/翻译:数字化转型网默然。



